Outlook and Gmail (Using Azure Logic App)
Create an outgoing webhook in Apono that will send emails to Outlook / Gmail based on Apono access requests using Azure Logic App
An Azure Logic App integration can seamlessly connect with Outlook or Gmail using their respective APIs to send Apono access requests events. By configuring triggers to initiate actions based on specified conditions, the Logic App can efficiently gather the necessary data and format it appropriately for transmission.
Utilizing Azure's secure connectivity and workflow automation capabilities, this integration ensures reliable and timely delivery of event notifications to users' Outlook or Gmail accounts, streamlining communication and enhancing productivity.
Prerequisites
An Azure account with subscription (Create an Azure account here).
An Azure workflow Logic App of your choice (Create an Azure logic app here).
Deploy Azure Logic App Flow
In Azure portal search for Logic App and choose the Logic App you want to use.
Under Logic app designer do the following:
Add workflow trigger fires "When a HTTP request is received"
Add the following Request Body JSON Schema and save.
{
"type": "object",
"properties": {
"email": {
"type": "string"
},
"cc": {
"type": "string"
},
"subject": {
"type": "string"
},
"body": {
"type": "string"
}
}
}As follow:

Send request events to Outlook API
Press on the + button to add an action and search for Outlook. Under the Gmail API choose Send an email (V2), as follow:

In Send an email (V2) action, configure the "When a HTTP request is received" trigger values by standing on each value input and press on the lightning icon and choose the relevant value as follow and save:



Send request events to Gmail API
Press on the + button to add an action and search for Gmail. Under the Gmail API choose Send email (V2), as follow:

In Send email (V2) action, configure the "When a HTTP request is received" trigger values by standing on each value input and press on the lightning icon and choose the relevant value as follow and save:



Create the webhook
Follow these steps to configure a webhook:
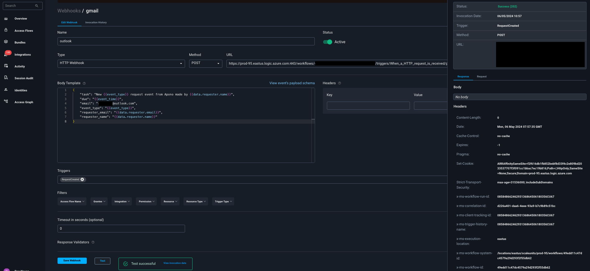
On the Webhooks page, click Add Webhook. The Add Webhook page appears.
Click Request Webhook.
Enter a unique, alphanumeric, user-friendly Request Webhook Name for identifying this webhook.
Click the Status toggle to Active.
From the Method dropdown menu, select POST
In the URL field, enter the Workflow URL for the Logic App. This is located on the Overview page in your Azure Portal
The webhook URL must adhere to the following requirements:
Uses the HTTPS protocol
Does not specify any custom ports
In the Body Template field, construct a JSON body for the webhook payload.
Click View event's payload schema to reveal the payload schema and available data fields. You can also refer to the Webhook Payload Schema Reference to read the descriptions of each data field.
From the Triggers dropdown menu, select one or more of the following event triggers, which correspond to Apono access request statuses:
RequestCreated
RequestApproved
RequestExpired
RequestFailed
RequestGranted
RequestRejected
Under Filters, define one or several filter from the listed dropdown menus.
Filters empower admins to control the data transmitted via webhooks, minimizing the amount of data third-party tools receive and reducing unnecessary clutter.
Examples:
Send only production requests to your admins' Slack channel.
Trigger Okta workflows for events from specific integrations or resource types.
Open a ticket in Jira or ServiceNow for manually approved requests.
(Optional) In the Timeout in seconds field, enter the duration in seconds to wait before marking the request as failed.
(Optional) Define Response Validators to verify that the response from the webhook meets specified criteria:
Click + Add. A row of settings appears.
Starting with $.data., enter the Json Path of the JSON parameter.
In the Expected Values field, enter a value and press the Enter key on your keyboard.
Repeat step c to add several expected values.
Repeat steps a-d to add multiple response validators.
Click Test to generate a test event to trigger your webhook. A Test successful or Test failed response status will appear at the bottom of the page. A successful test will send mock data to the target system.
For more information about the test, click View Invocation Data. A panel opens revealing the request, response, and other relevant details.
Should your test fail, view these tips to troubleshoot your webhook.
Click Save Webhook.
The new webhook appears in the Webhooks table. Active webhooks are preceded by a green dot. Inactive webhooks are preceded by a white dot.
Apono access request logs will be sent to Outlook and Gmail based on the triggers you have selected.
Results
Your webhook should now start sending emails using Azure Logic App to Outlook / Gmail once triggered:



Last updated
Was this helpful?
