Sumo Logic
Create an outgoing webhook to send logs to Sumo Logic triggered by Apono access request events
Sumo Logic is a cloud-native, secure, centralized log analytics service that provides insights into logs through pre-built applications, identifying patterns to show outliers in the behaviors of applications and systems.
This guide shows you how to configure and test outbound webhooks for Sumo Logic.
Prerequisite
Configure an HTTP Logs and Metrics Source (collection) for the Apono app and copy the HTTP Source Address you get after saving the new collection
Set Message Processing to One Message Per Request:

Copy the Apono app collection JSON configuration
Configure a webhook
Follow these steps to configure a webhook:
On the Webhooks page, click Add Webhook. The Add Webhook page appears.
Click Request Webhook.
Enter a unique, alphanumeric, user-friendly Request Webhook Name for identifying this webhook.
Click the Status toggle to Active.
From the Method dropdown menu, select POST.
For the webhook URL, enter the HTTP Source Address.
In the Body Template field, paste the collection JSON configuration for the webhook payload.
Click View event's payload schema to reveal the payload schema and available data fields. You can also refer to the Webhook Payload Schema Reference to read the descriptions of each data field.
From the Triggers dropdown menu, select one or more of the following event triggers, which correspond to Apono access request statuses:
RequestCreated
RequestApproved
RequestExpired
RequestFailed
RequestGranted
RequestRejected
Under Filters, define one or several filters from the listed dropdown menus.
Filters empower admins to control the data transmitted via webhooks, minimizing the amount of data third-party tools receive and reducing unnecessary clutter.
Examples:
Send only production requests to your admins' Slack channel.
Trigger Okta workflows for events from specific integrations or resource types.
Open a ticket in Jira or ServiceNow for manually approved requests.
(Optional) In the Timeout in seconds field, enter the duration in seconds to wait before marking the request as failed.
(Optional) Define Response Validators to verify that the response from the webhook meets specified criteria:
Click + Add. A row of settings appears.
Starting with $.data., enter the Json Path of the JSON parameter.
In the Expected Values field, enter a value and press the Enter key on your keyboard.
Repeat step c to add several expected values.
Repeat steps a-d to add multiple response validators.
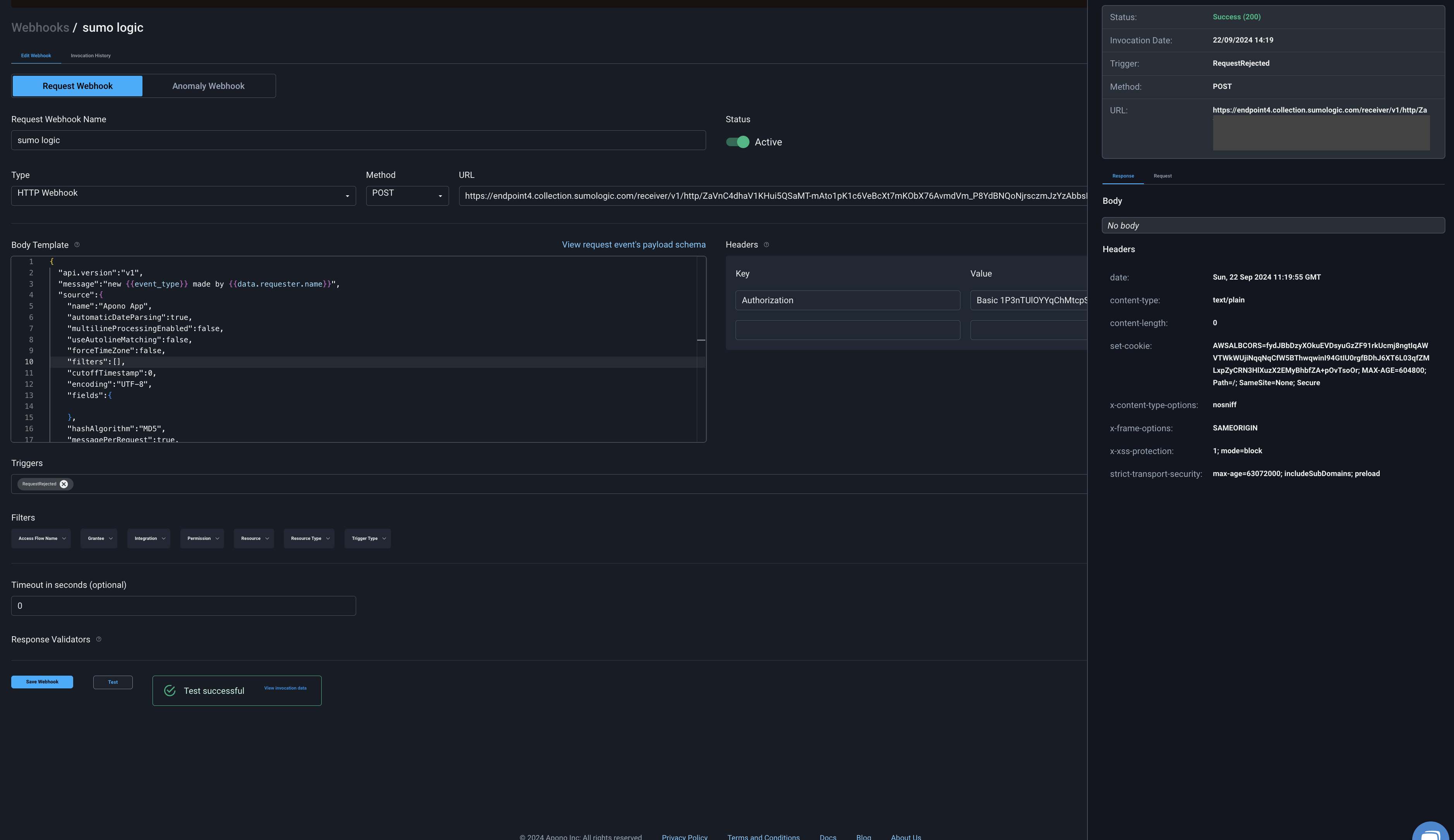
Click Test to generate a test event to trigger your webhook. A Test successful or Test failed response status will appear at the bottom of the page. A successful test will send mock data to the target system.
For more information about the test, click View Invocation Data. A panel opens, revealing the request, response, and other relevant details.
Should your test fail, view these tips to troubleshoot your webhook.
Click Save Webhook.
The new webhook appears in the Webhooks table. Active webhooks are preceded by a green dot. Inactive webhooks are preceded by a white dot.
Apono access request logs will be sent to Sumo Logic based on the triggers you have selected.
Results
Your webhook should now start sending new logs to Sumo Logic once triggered:


Last updated
Was this helpful?
